
電鍍涂裝行業(yè)中的應用: 電鍍涂裝行業(yè)中,為了增加鍍件表面光潔度、亮度、附著力,電鍍液的配制需要用電導率在15uS/cm-5uS/cm以下的純水,另外在鍍件漂洗時也需用電導率在10uS/cm以下純水來清洗,此外超濾和反滲透還可以用來回收漂洗液中的貴重金屬離子,滲透過來的水再返回作鍍件清洗之用。 電鍍行業(yè)實行清潔生產: 清潔生產是指不斷采取改進設計、使用清潔的能源和原料、采用先進的工藝技術與設備、改善管理、綜合利用等措施,從源頭削減污染,提高資源利用效率,減少或者避免生產、服務和產品使用過程中污染物的產生和排放,以減輕或者消除對人類健康和環(huán)境的危害。 國際上早已制定了電鍍行業(yè)清潔生產的行業(yè)標準,我國在2006年國家環(huán)??偩纸M織相關專業(yè)人員研究并起草了《清潔生產技術要求 電鍍行業(yè)》標準,這無疑促進了國內電鍍行業(yè)走清潔生產的道路,為企業(yè)開展清潔生產提供技術導向,也可以為企業(yè)清潔生產績效公告提供依據。 電鍍生產線全閉路生產及零排放水處理產品: 電鍍生產線全閉路生產及零排放水處理系統(tǒng)包括電鍍前電鍍液配制需要的純水處理系統(tǒng)、電鍍漂洗廢水中稀有金屬回收漂洗水循環(huán)利用廢水零排放系統(tǒng)。 
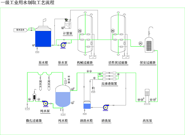
產品典型工藝流程: ☆ 自來水----水泵----多介質過濾器----活性炭過濾器----自動加藥裝置----保安過濾器----高壓泵----一級反滲透----中間水箱----高壓泵----二級反滲透----純水箱----純水泵
新工藝流程: ☆ 漂洗水----水箱----水泵----多介質過濾器----保安過濾器----超濾----電鍍液回收桶 ☆ 漂洗水----水箱----水泵----多介質過濾器----保安過濾器----超濾----電鍍液回收桶----高壓泵----反滲透----清洗水箱

|