食品、飲料行業用水制取設備
| 產品簡述:國家現在對食品飲料行業的管理也逐漸形成了從企業的設立、生產過程、成品檢驗等全面管制的體系。現對眾多食品及所有飲料行業實施食品衛生安全許可證制度(QS認證),規定所用工藝水及成品水均需要用凈化后的水,通常是純水。食品飲料行業用水通常需要用到預處理凈水或純凈水,電導率通常在10uS/cm以下,符合GB 17324-2003瓶(桶)裝飲用純凈水衛生標準 。 |
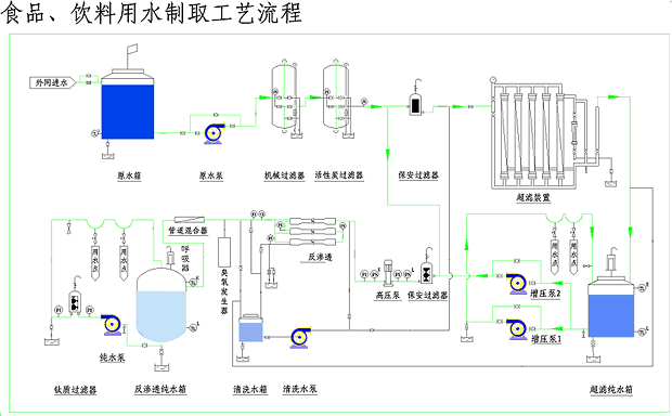
食品、飲料行業用水制取設備 國家現在對食品飲料行業的管理也逐漸形成了從企業的設立、生產過程、成品檢驗等全面管制的體系。現對眾多食品及所有飲料行業實施食品衛生安全許可證制度(QS認證),規定所用工藝水及成品水均需要用凈化后的水,通常是純水。 食品飲料行業對水質的要求: 我公司生產的純化水設備完全滿足GB5749-2006生活飲用水衛生標準、GB 17323-1998 瓶裝飲用純凈水、GB 17324-2003瓶(桶)裝飲用純凈水衛生標準…… 典型制備工藝: |
專業水處理設備生產商、多年專注過濾器研發




